Page 1 sur 1
desynchro
Posté : 08 janvier 2015, 09:48
par amo17
bonsoir
j'ai depuis le 31 décembre des déconnections toutes les minutes puis toutes les 30s, depuis 6mois la synchro en vdsl était sans problème.
un ticket est ouvert depuis le 1er janvier, mais je pense que le problème est la box v6, car en la laissant refroidir (en debranchant) la synchro revient jusqu'au moment ou la température atteint 70 degrés (cpu broadcom)
Actuellement en forçant l'Adsl2+ c'est de nouveau stable
bonne journée
Re: desynchro
Posté : 08 janvier 2015, 10:32
par salmé
Bonjour amo17
Je vous invite à me communiquer uniquement sur MP les informations nécessaires pour accéder à votre dossier , à savoir : nom et prénom, éventuellement le numéro de la ligne ou l'identifiant hotline
Merci
Re: desynchro
Posté : 11 janvier 2015, 11:02
par amo17
Bonjour
(message posté sur CAlice également)
Je suis bien repassé en VDSL2 cette nuit synchro 58Mo/17.9 marge 7.6up 6.4down.
la piece ou est la box n'est pa chauffée la nuit, box verticale trappe ouverte et pas de femtocell.
j'ai fermé la trappe, mis la box horizontalement, la température est montée et et...voila le bilan
http://hpics.li/dc97e04
Expérience reproductible
actuellement il fait 20° et ma marge de bruit diminue 5.5 en down la up reste stable.
Bonne journée
pour info j'ai cette box depuis 2011
Re: desynchro
Posté : 12 janvier 2015, 12:52
par salmé
Bonjour amo 17
Votre ticket d'incident est pris en charge par nos services
Je vous confirme que les vérifications sont en cours pour situer l'origine du soucis.
Nous vous prions de bien vouloir patienter le temps que nos équipes détectent et corrigent cet anomalie
Veuillez accepter nos excuses pour tout désagrément que cela pourrait vous causer.
Merci
Re: desynchro
Posté : 15 janvier 2015, 09:23
par amo17
toujours pas de reponse du SAV,je suis toujours obligé de ventiler la box pour avoir une synchro.
le ticket est toujours ouvert, que faire pour accelerer ?
je peux suprimer la ventilation pour etre definitivement en panne.
bonne journée
Re: desynchro
Posté : 15 janvier 2015, 10:59
par salmé
Bonjour amo17
je vous invite à ne pas ventiler votre freebox, afin que nos services puissent détecter d’où vient la faille, pour nos services l'incident est résolu, je viens de remonter que le souci est toujours d'actualité
un rappel est planifié demain dans la journée
Re: desynchro
Posté : 15 janvier 2015, 12:15
par amo17
bonjour salme
je viens de m'absenter de mon domicile, la box est ventilee je ne rentre que lundi l'opération ne peut elle pas etre programmee lundi prochain ?
Re: desynchro
Posté : 18 janvier 2015, 19:16
par amo17
Bonsoir
de retour à la maison, la box verticalement, sans femtocell est restée stable en vdsl2
je l'ai mise horizontalement, bingo desynchro chaque minutes, avec un petit ventilo usb en extraction la température baisse de 4 degrés et la connection est stable box horizontale.
Il est dommage d'etre obligé de mettre la box en état de panne pour que le SAV le constate !!
donc se priver volontairement de télé téléphone et internet; alors que le problème vient de la box.
Je viens de contacter la hotline, l'échange de la box est lancé OUF!
Re: desynchro
Posté : 22 janvier 2015, 20:21
par bom8
Bonsoir,
Merci à amo17 pour ce retour d'experience qui m'a permi de diagnostiquer le même problème de surchauffe sur ma freebox.
Effectivement, le fait de la débrancher (pour refroidissement) puis de la rebrancher quelques minutes plus tard me permet de garder la synchro de manière temporaire (buis rebelote).
Un technicien est venu il a quelques jours pour vérifier mon installation. Après avoir débranché la freebox quelques minutes pour faire ses mesures puis rebranché, nous pensions que tout était rentré dans l'ordre... Malheureusement, quelques heures après son départ les pertes de synchro ont recommencé, la freebox ayant atteint sa température "critique".
Ma ligne étant, d'après ce technicien, sous surveillance je ne sais pas comment contacter free (le ticket d'incident est toujours ouvert) pour leur dire d'arreter leurs investigations et de planifier le remplacement de ma freebox...
Je sens que ça va être long et difficile à expliquer !
Re: desynchro
Posté : 23 janvier 2015, 09:08
par salmé
Bonjour bom8
Je vous invite à me communiquer uniquement sur MP les informations nécessaires pour accéder à votre dossier , à savoir : nom et prénom, éventuellement le numéro de la ligne ou l'identifiant hotline
Re: desynchro
Posté : 28 janvier 2015, 11:45
par bom8
Ce qui devait arriver arriva... Après un nouveau contact téléphonique avec l'assistance technique de Free, on m'informe qu'un technicien va m'appeler pour prendre rdv en vue de retester mon installation. Pure perte de temps... En attendant le remplacement de ma Freebox, je n'ai ni Internet, ni téléphone...
Re: desynchro
Posté : 02 février 2015, 13:41
par bom8
Toujours aucune nouvelle si ce n'est qu'un test de position a été effectué le 29/01 et qu'aucune anomalie n'a été reportée...
Cela va donc faire plus de 2 semaines et Free ne comprend toujours pas que le problème vient du Freebox Serveur. En attendant, la synchro saute toutes les 45s...
Re: desynchro
Posté : 02 février 2015, 13:54
par salmé
Bonjour
la ligne est mise en observation, merci de bien vouloir patienter que les vérifications aboutissent
Nous vous présentons nos excuses pour tout inconvénient que cette situation a pu causer.
Re: desynchro
Posté : 02 février 2015, 14:09
par bom8
Merci pour votre réponse. Je comprends bien que ma ligne est en observation depuis quelques temps déjà. Néanmoins, comme vous pourrez le constater les pertes de synchros continuent. Je veux bien patienter, mais la moindre des choses serait de donner une estimation de la durée de cette mise sous observation.
Re: desynchro
Posté : 02 février 2015, 18:25
par bom8
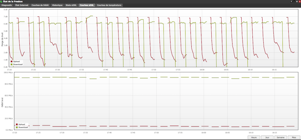
Pour info...

-
Capture d’écran 2015-02-02 à 18.19.58.png (209.9 Kio)
Vu 5316 fois

-
Capture d’écran 2015-02-02 à 18.20.04.png (121.17 Kio)
Vu 5316 fois

-
Capture d’écran 2015-02-02 à 18.20.08.png (253.57 Kio)
Vu 5316 fois
Re: desynchro
Posté : 03 février 2015, 19:19
par bom8
Bonsoir,
Des nouvelles du front :
Désespéré de ne voir aucune avancée sur mes problèmes de synchro, j'ai tenté de voir ce qui pourrait améliorer le refroidissement de ma Freebox.
Jusqu'à maintenant, elle était en position verticale avec l'afficheur en bas.
Je l'ai positionné à l'horizontale avec la trappe d'accueil du logement femtocell grande ouverte (maintenue par une pièce).
Et là, bingo ! la température du CpuB se stabilise à environ 65°C au lieu des plus de 72°C que j'avais jusqu'à maintenant, et ma connexion est stable avec d'excellents débits (91,2 Mb/s en download et 22,3 Mb/s en upload) !
Cette expérience étant reproductible, le problème vient donc de la Freebox et pas de ma ligne.
CQFD
A noter qu'il s'agit d'une Freebox V6 de début 2011.
Salmé, Help ! J'ai besoin d'une nouvelle Freebox !!!
Re: desynchro
Posté : 09 février 2015, 18:07
par bom8
Le changement de ma Freebox a enfin été validé par le service technique. Ce qu'il faut retenir de cette longue procédure : même avec un problème clairement identifié et circonstancié, aucun des techniciens de Free ne peut faire accélérer le processus. Il faut que chaque étape soit validée et il n'existe aucun moyen d'en sauter une :
- ouverture d'un ticket d'incident
- déplacement d'un technicien Free chez l'utilisateur
- mise sous surveillance de la ligne
- test de position de la ligne
- ...
Bon courage à tous.
À noter que les équipes de Free jointes en France au 3244 sont bien plus efficaces et polies que celle des centres d'appels situés à l'etranger qui ne font que réciter un protocole technique sans vous écouter ni réfléchir...
Re: desynchro
Posté : 15 février 2015, 13:22
par deezy21
bonjour je pense que ma freebox me donne des déconnexions intempestives du a la montées en temperature de celle ci comment puis je faire ?
Re: desynchro
Posté : 20 février 2015, 17:06
par salmé
Bonjour
Je vous invite à me communiquer uniquement sur MP les informations nécessaires pour accéder à votre dossier , à savoir : nom et prénom, éventuellement le numéro de la ligne ou l'identifiant hotline
Merci